Release 4.11

🔍 Learn What's New:
Enhanced Support Options with New Submission Forms NEW
ALL USERS
We've revamped the way you reach out for help! With new, user-friendly options and forms, you can now effortlessly Report an Issue, Suggest an Enhancement or Request Service Assistance.

With the new "See My Requests" button, you can not only view and edit your submitted tickets, but also track their journey – all in one place. Stay in control and watch your requests move smoothly through the system.

For more details, refer to the updated guide [here].
Unveil Account Insights with the Account Tree NEW
CLIENTS MANAGERS
We’re excited to introduce the new Account Structure tab inside portfolio, featuring a detailed, multi-level account tree to provide a comprehensive view of your account compositions:
Access key data points including AUM, PNL for all elements.
View ownership percentages for entity accounts.
Easily zoom in and out to analyze different account layers.

Private Assets Tab in Instruments NEW
AUTHORIZED USERS ONLY
Quickly access and manage the private assets associated with your Portfolio(s) through the new Private Assets tab in Instruments.

Feature Updates in Strategies NEW
FINANCIAL ANALYST
Managing FX orders efficiently is crucial for smooth transaction workflows. To address this need, the Execution table now allows you easily create FX orders and track their progress.

Easily identify and manage cancelled client orders in the Execution section when issues arise during the order execution process in Strategies.

A simplified way to “Add Holdings” in Strategies. Quickly search and add holdings to streamline the process.

The new Export function allows you to download detailed strategy performance data, including insights into which transactions influenced calculations and how.

Enhancement of Global Allocation NEW
FINANCIAL ANALYST
Categorize Global Allocation templates by Risk Profile, Asset Type and Currency, with "Multi" options (multi-currency, multi-risk, multi-asset), enabling easier filtering, grouping, and searching of templates.

For more details, refer to the updated guide [here].
Control of Reconciliation Data NEW
AUTHORIZED USERS ONLY
Managers can now track daily information on the progress of reconciliation of system data and bank data. Also, view reconciliation progress and its blockers and problems (statistics on Unmatched or Error transactions and missing Instruments).
In addition, receive a brief email with a link to view detailed information in the system.
This feature requires additional settings, please reach out to Business Admin or Support.

Access Pre-Filled Transaction Template NEW
ALL USERS
Simplified the manual import process with a pre-filled transaction template, featuring examples, formats and instructions. Access it under new Import tab > Raw Transactions > Import File.

Display of Instrument Prices by Different Sources ENHANCEMENT
AUTHORIZED USERS ONLY
In the Rolling Data tab, view instrument prices from multiple market sources, enhancing flexibility and accuracy in tracking price data.

Actual Value Date in Transactions ENHANCEMENT
ALL USERS
Easily manage backdated trade information with the new "Actual Value Date" field for all Transactions now available on the Advanced Forms.

Performance Chart Update: Value Display for Income Transactions ENHANCEMENT
ALL USERS
For improved clarity, the "Amount" has been updated to "Value" display for Income Transactions in the Performance Chart. Access it under Portfolios > Positions > Performance tab.

Portfolio Naming Update in Start Workflow ENHANCEMENT
BACK OFFICE CLIENT ADMINISTRATOR
Experience a refreshed look in the Portfolio’s "Start Workflow" section with updated portfolio names.

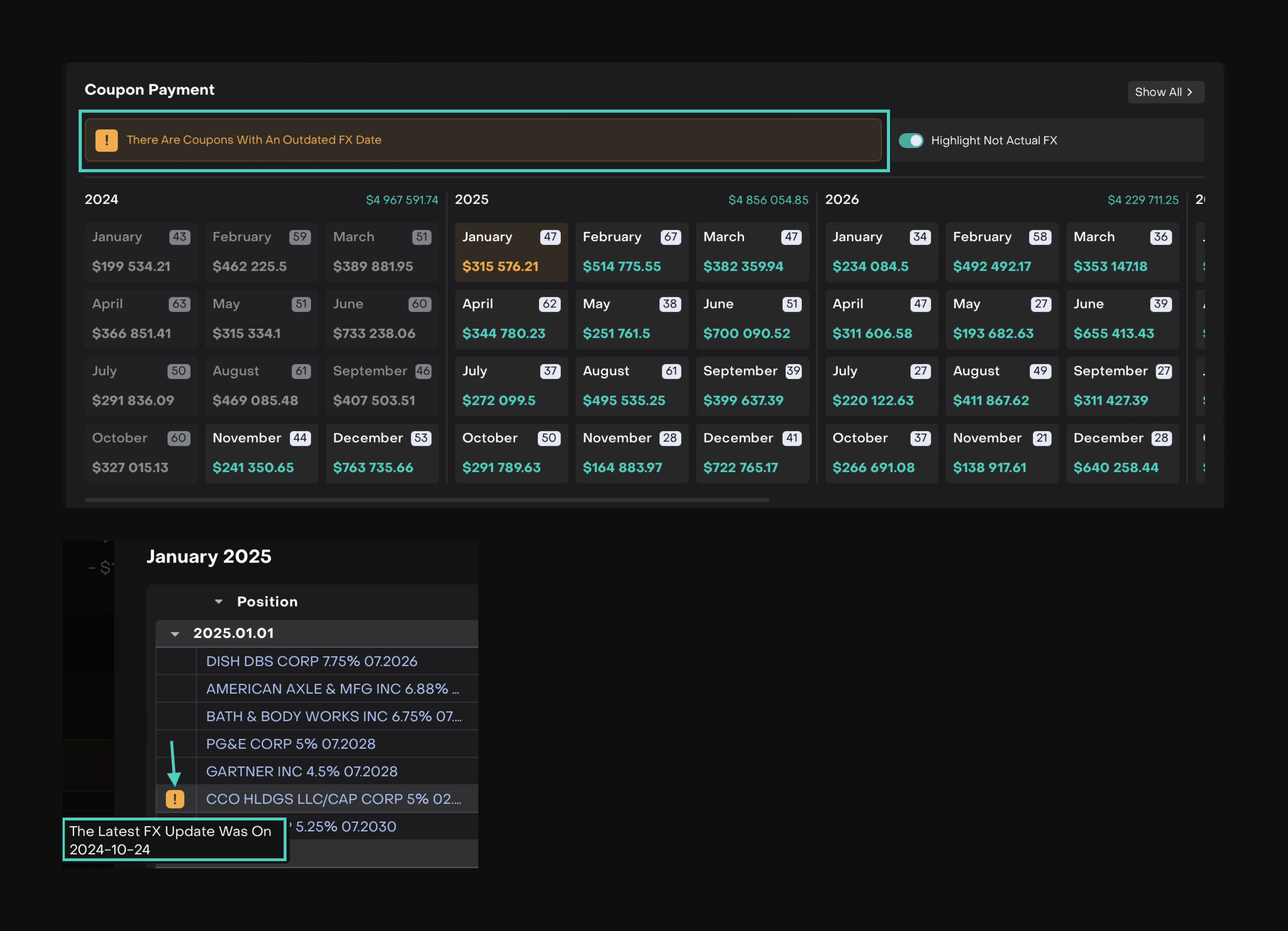
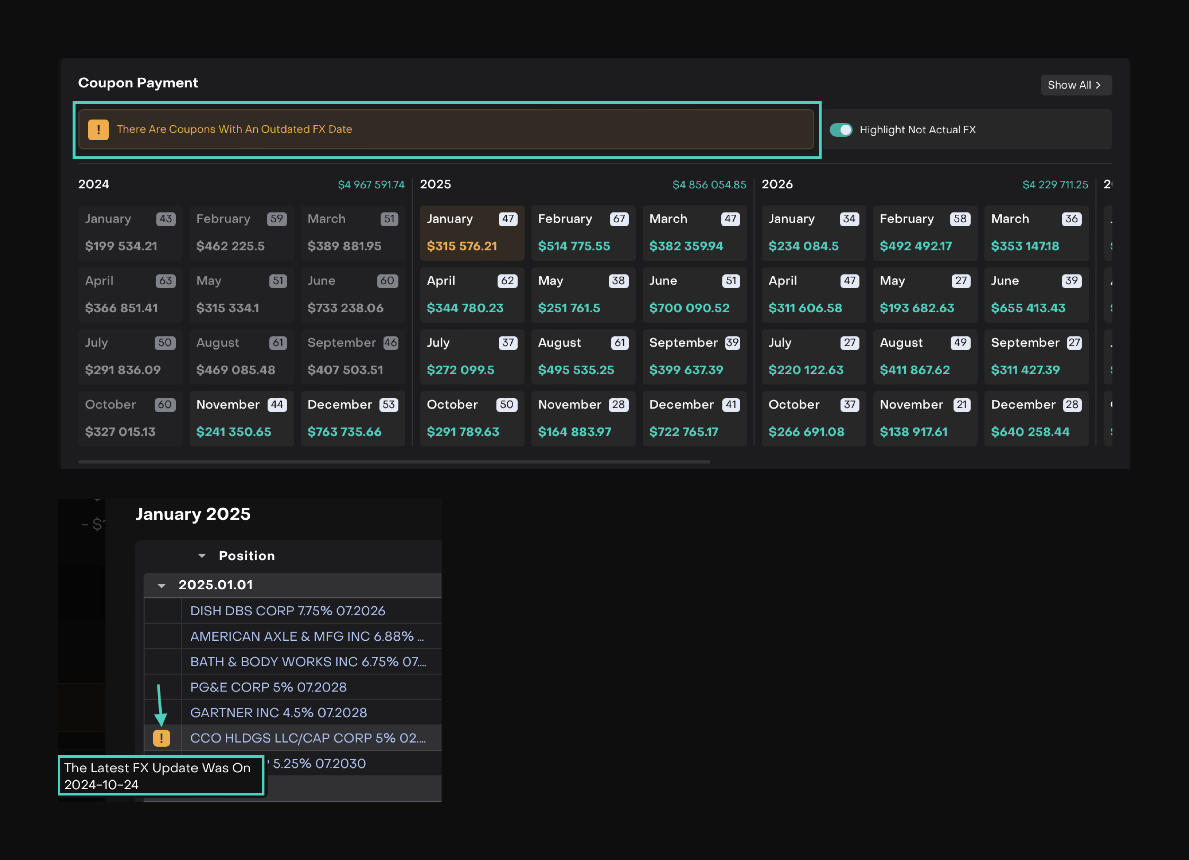
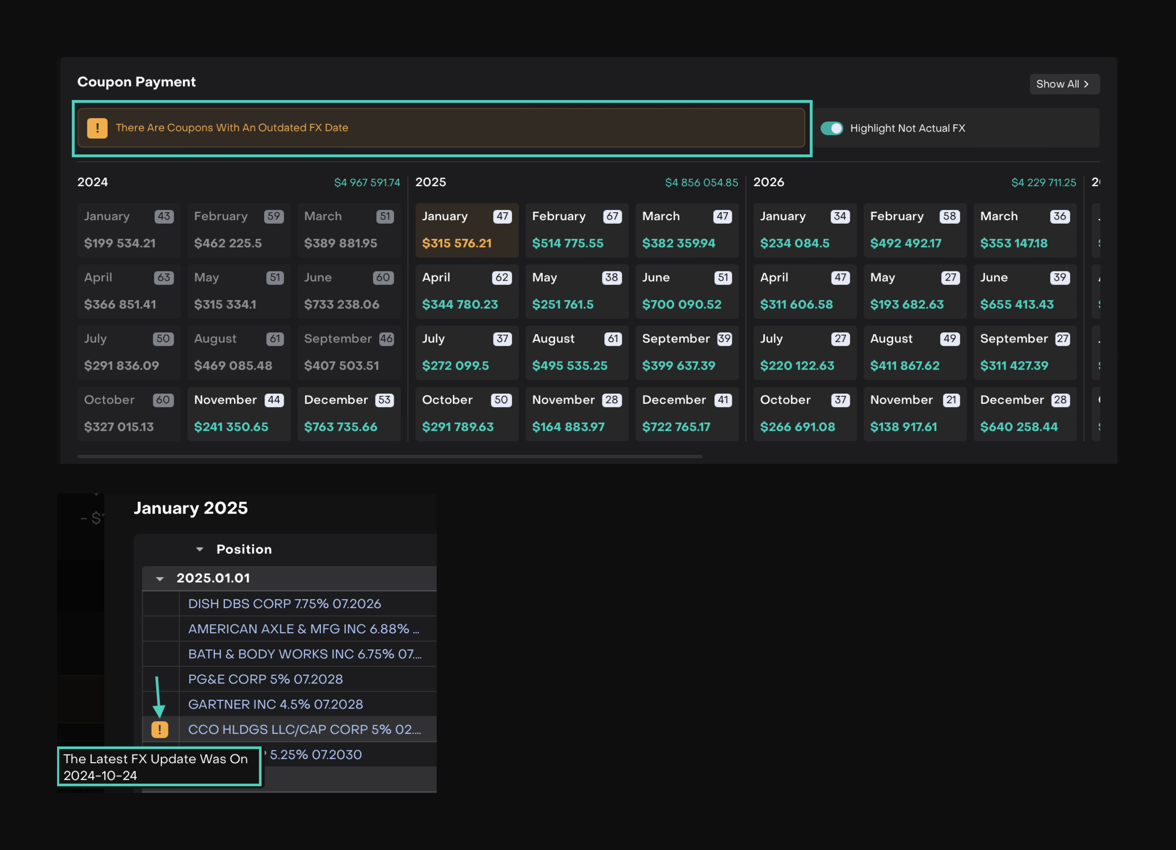
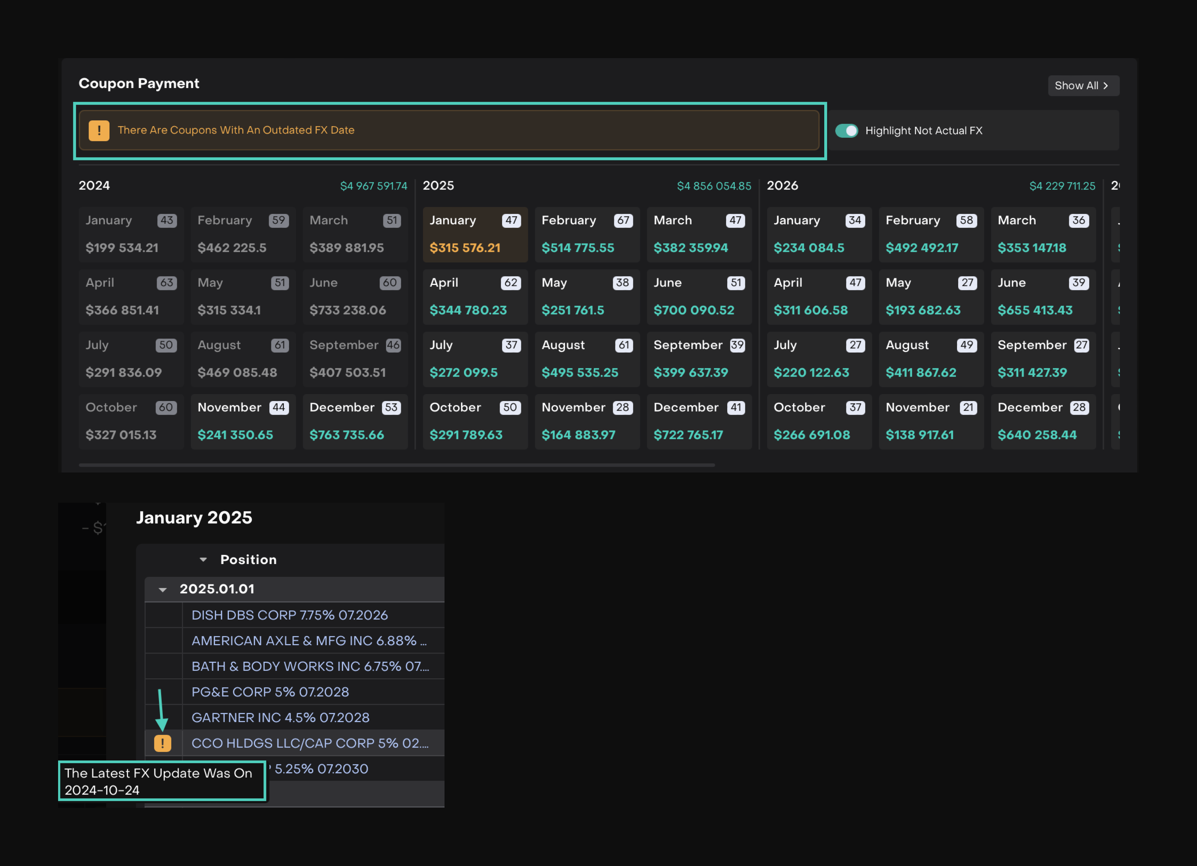
FX Rate Alert for Coupon Calculations ENHANCEMENT
ALL USERS
Get an alert when the coupon calculation is made using the last available FX rate date.

Logs Tab for Processes in System Settings NEW
BUSINESS ADMIN
Stay informed with the new Logs tab, tracking actions like creation, updates, activation or deactivation. View who made changes, what was changed, and when — all in one place.

This release note highlights the key updates and features in Reluna version 4.11. For more details, refer to the sections above or contact support. Enjoy the new features!
