Release 4.7
Release Version Number: 4.7
Date: 30 Aug, 2024
Platform: Re:Luna
We're excited to announce the latest update, designed to enhance the capabilities and user experience for our Clients. This release note provides a comprehensive overview of the new features, improvements, bug fixes included in this update.
New Enhancements and System Updates:
Default Collapsed Groupings for Tables
For Role(s): All Users
Table groupings for positions are now collapsed by default. This change ensures that all tables initially display groupings in a collapsed state, reducing clutter and improving navigation. Once a user expands or collapses any groupings and configures table settings, the table will remember these adjustments. The state of the groupings will remain as set by the user until the page is refreshed or the user navigates away or returns.

Feature Benefits:
Enhanced User Experience
Persistent Customization
Improved Navigation
Custodian Name display on Bank Account Selector in Portfolio
For Role(s): All Users
The Bank Accounts selector in the Portfolio view now displays the Custodian Name instead of Custodian Bank Name.

Feature Benefits:
Enhanced Clarity
Improved Usability
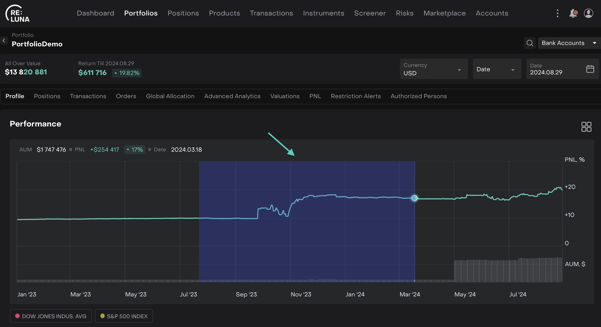
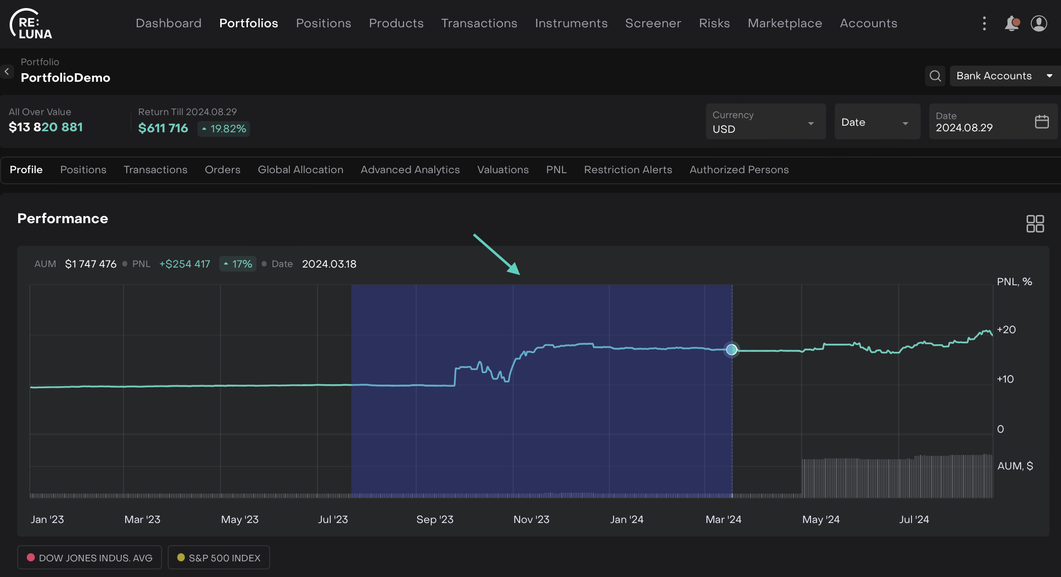
Zooming Functionality Enabled for Performance and Price Diagrams
For Role(s): All Users
Now, users can easily zoom- in into specific areas of Performance and Price diagrams to view detailed insights, enabling a more accurate and in-depth analysis. A Reset button has also been introduced, allowing to return to the normal view with a single click.
On Performance graph > Drag and Select the area (highlighted in Blue color).

Then, you can further select and zoom in, accordingly. The area selected continues to zoom in upon selection.

The same feature is also introduced for Price diagram.
Feature Benefits:
Improved Data Clarity
Enhanced User Experience
Customizable View
Internal Transfer and Internal Payment between Virtual Bank Accounts
For Role(s): Back Office
We've enhanced the system to support Internal Transfers and Payments between Virtual Bank Accounts associated with different Omnibus Bank Accounts within a single Client Portfolio. This update enables users to create orders for Internal Payments and Internal Transfers that will generate corresponding orders at both the Omnibus and Client levels.

Feature Benefits:
Streamlined Internal Transfers
Unified Order Creation
Improved Transaction Tracking
Import of Bank Positions
For Role(s): Users with permission for import of positions
Users can import raw bank position data manually via a CSV file, ensuring that raw positions are accurately recorded the platform even without automatic bank integration. The system processes the imported data and creates raw positions, which are then used for automatic reconciliation in connectors and in cass reports.

Feature Benefits:
Manual Data Import
Streamlined Reconciliation
Customizable Template
Enhanced Accuracy
Filtered Bank Accounts by Portfolio in New Transactions
For Role(s): Back Office
When creating a new transaction in the Portfolio tab, the list of available bank accounts is now filtered to show only those associated with the current portfolio. This ensures that users see only relevant bank accounts, streamlining the transaction process.

Feature Benefits:
Enhanced Relevance
Streamlined Workflow
Improved Accuracy
Better User Experience
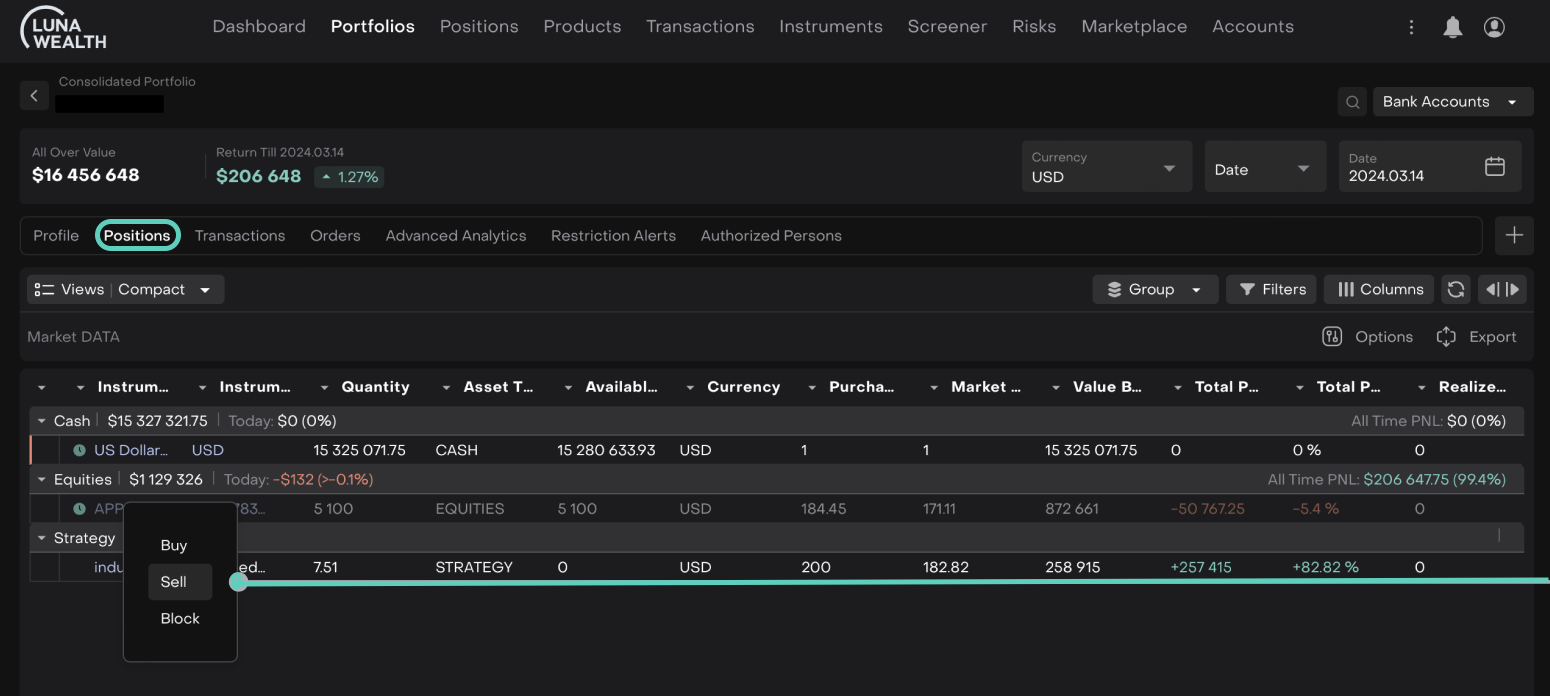
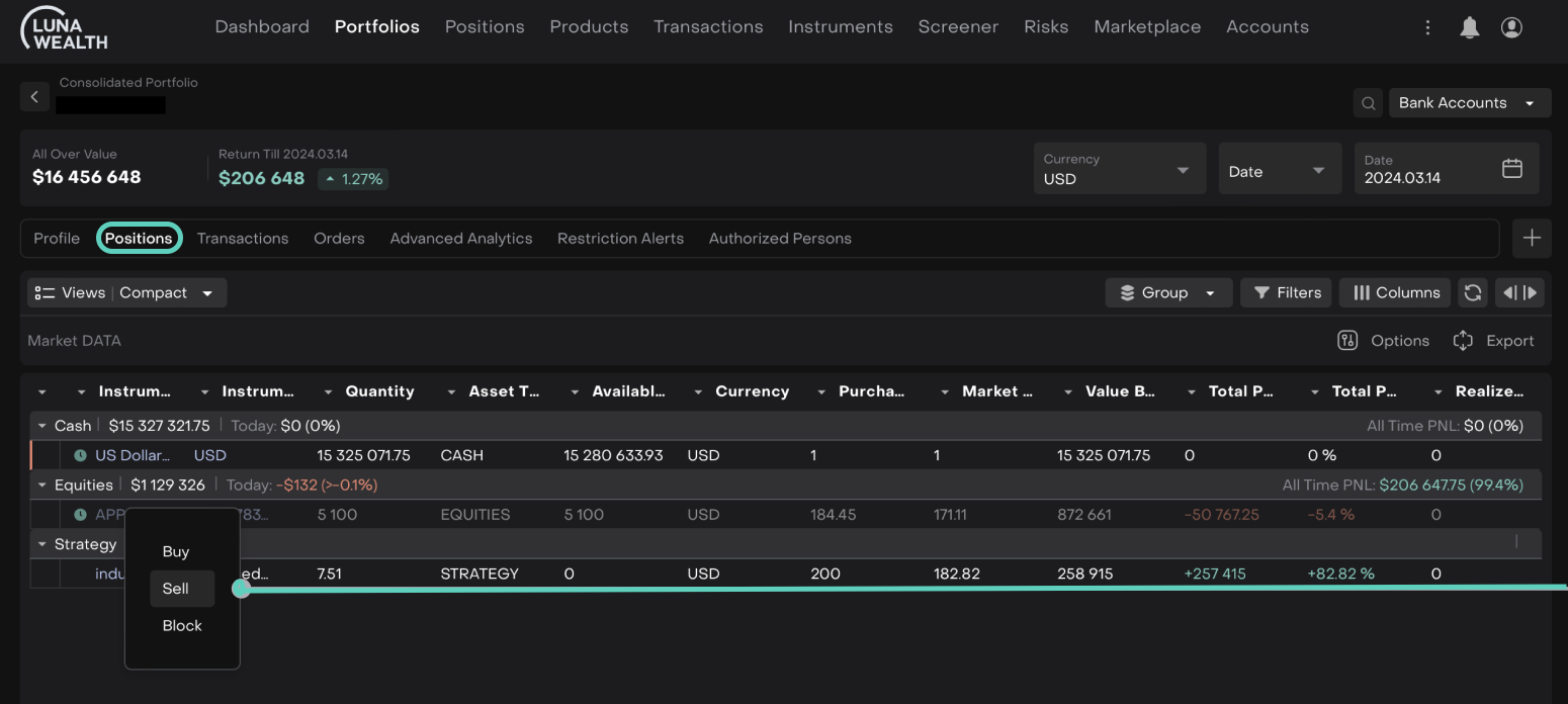
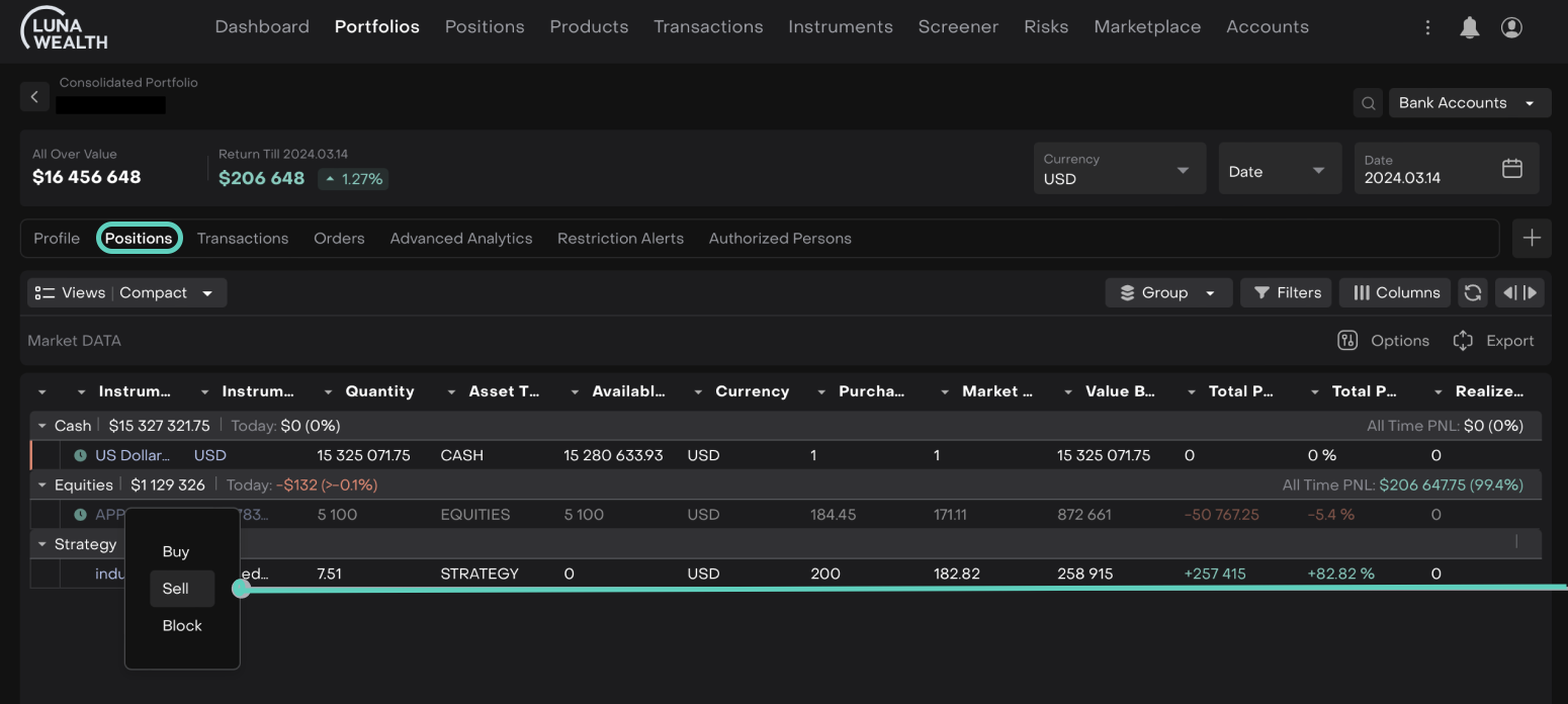
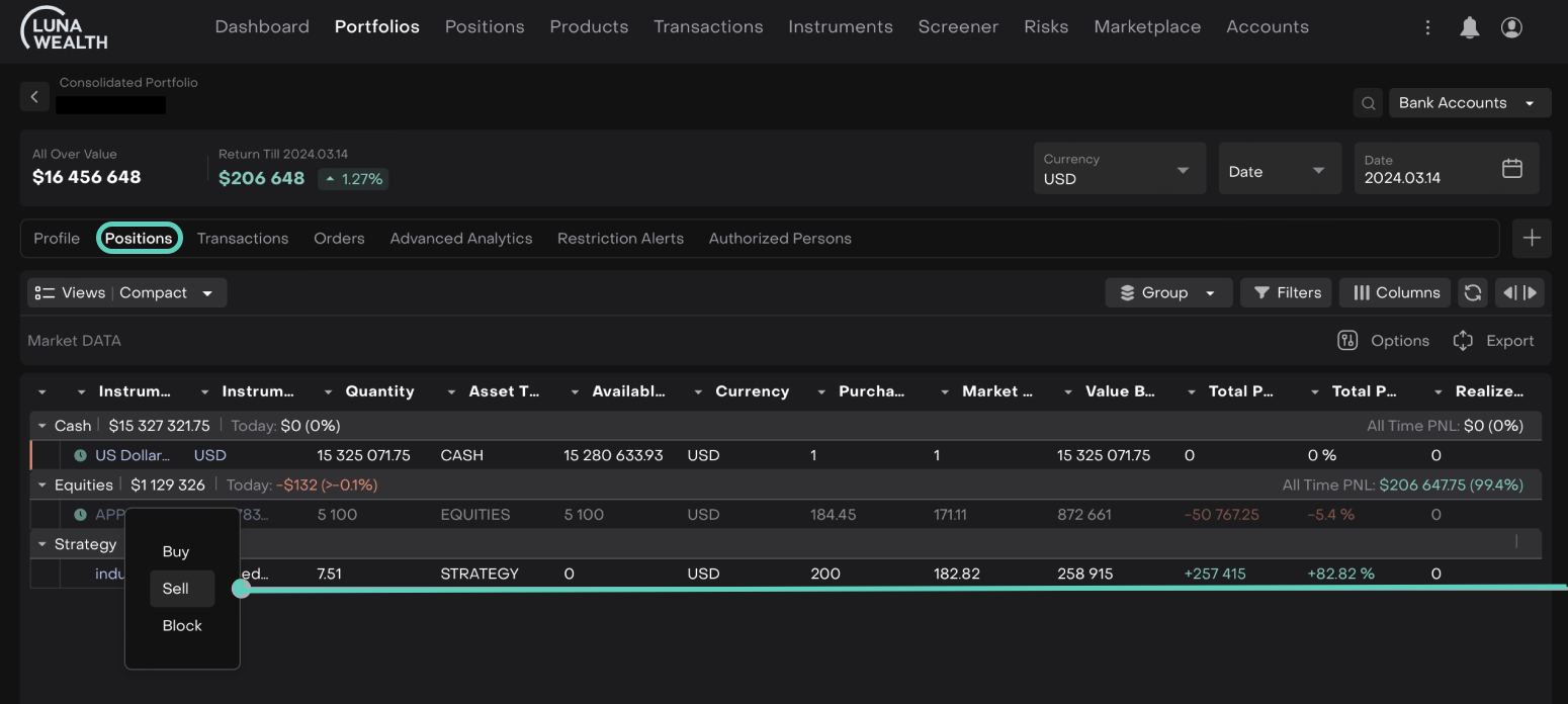
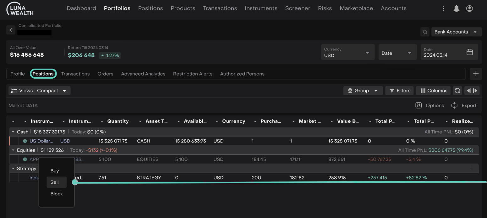
Enhanced Trading from Client Portfolio with Multiple Bank Accounts
For Role(s): Trader
We’ve enhanced the trading functionality. When placing an order on positions that span multiple bank accounts, you can now right-click on the position in the Portfolio → Positions Tab and select Buy/Sell order.


Feature Benefits:
Streamlined Order Placement
Efficient Trading
Time Savings
Improved Accuracy
Updated Execution Type Selection on Mass and Consolidated Portfolio Orders
For Role(s): Trader, Client
The "Execution Type" instruction on the Mass and Consolidated Portfolio Order forms have been updated. The "Execution Type" selector now directly affects the "Status" field in the table and is renamed to reflect its function more clearly. If DMA is available for any selected account, it will be set by default for those accounts, while ensuring it cannot be selected if not applicable. Users can now set all instructions in OTC. Additionally, the "Time In Force" field has been removed.


Feature Benefits:
Accurate Instruction Setting
Simplified Options
Streamlined User Experience
Global Allocation: Enhanced Duplicate Verification and Errors
For Role(s): Financial Analyst
We’ve improved the Global Allocation feature. The system now detects and highlights positions that fall under multiple tags, subtags, or extensions, helping to avoid duplication and maintain accurate allocation.

Open details of allocation error

Feature Benefits:
Improved Accuracy
Enhanced Efficiency
Better Oversight
Default Price Chart Period Set to 1 Year
For Role(s): Financial Analyst
The default period for the price chart on Instruments is now set to 1 year.
Go to Instruments > Double-click the entry on the list displayed.

The following screen opens > In Overview tab > The Range is set to 1 Year by default for the price chart.

Feature Benefits:
Comprehensive View
Improved Context
Streamlined Experience
Updated Price Change Calculation for Equity Positions
For Role(s): Financial Analyst
The equity position dialog now recalculates the price change percentage based on real-time price data received. The update also fixed calculation of PNL with real time prices.
Feature Benefits:
Enhanced Accuracy
Real-Time Updates
Improved Data Consistency
Enhanced Instrument Logo Retrieval with MIC Code Mapping
For Role(s): Financial Analyst
Now, MIC code mapping is based on the exchange’s country to ensure accurate instrument identification. Priority is given to an exact match of Symbol and MIC Code. If no exact match is found, the system uses Symbol and MIC Code from exchanges within the same country.
Feature Benefits:
Accurate Identification
Enhanced Matching
Consistent Data
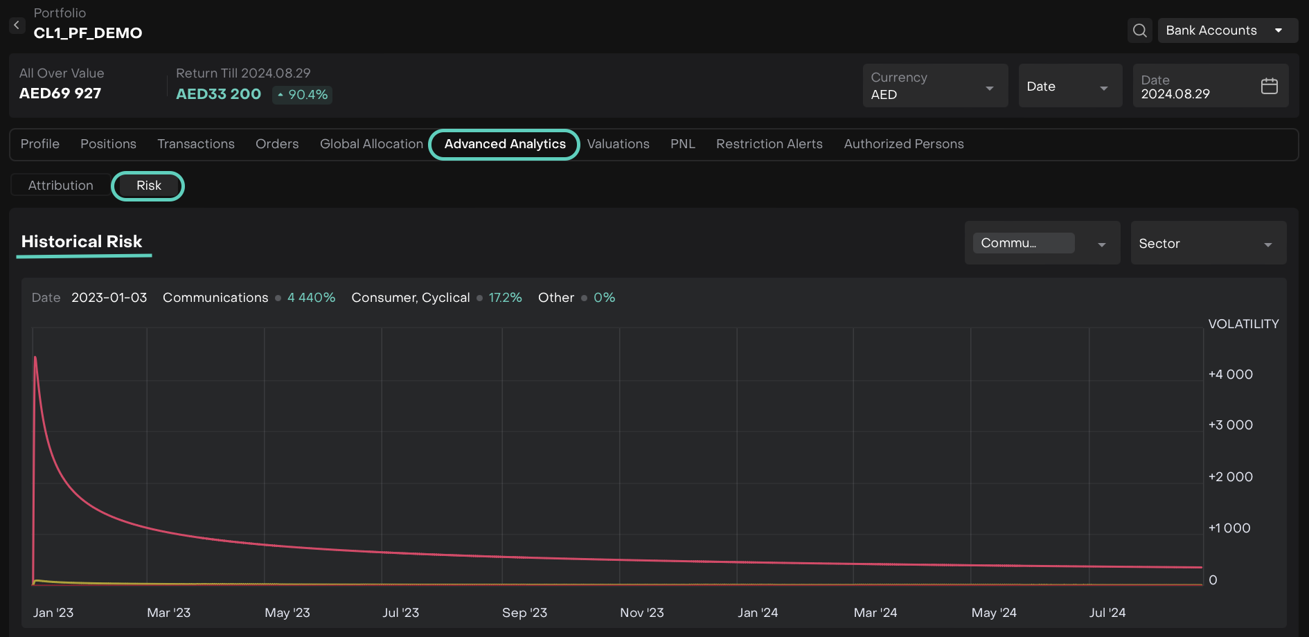
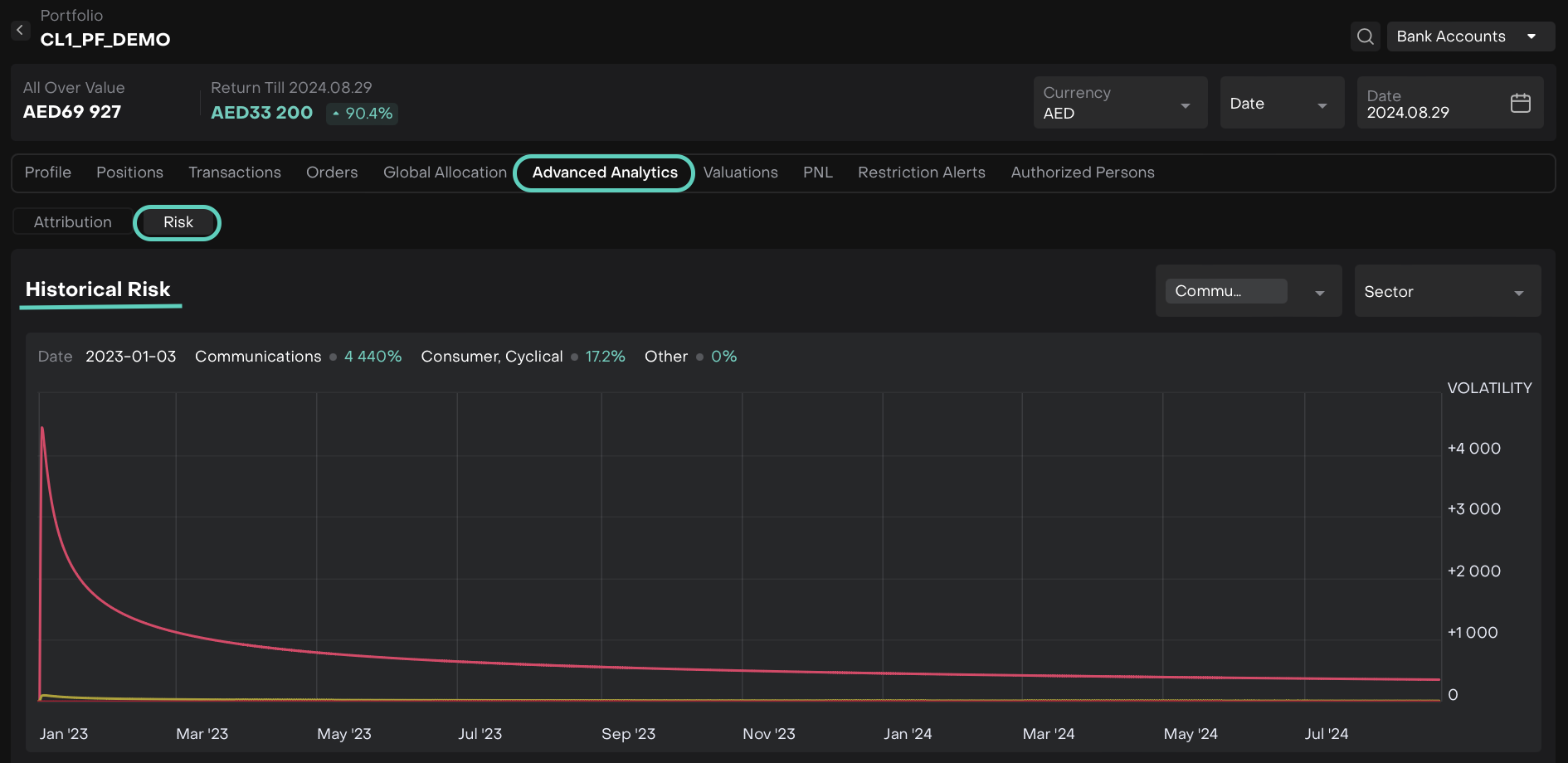
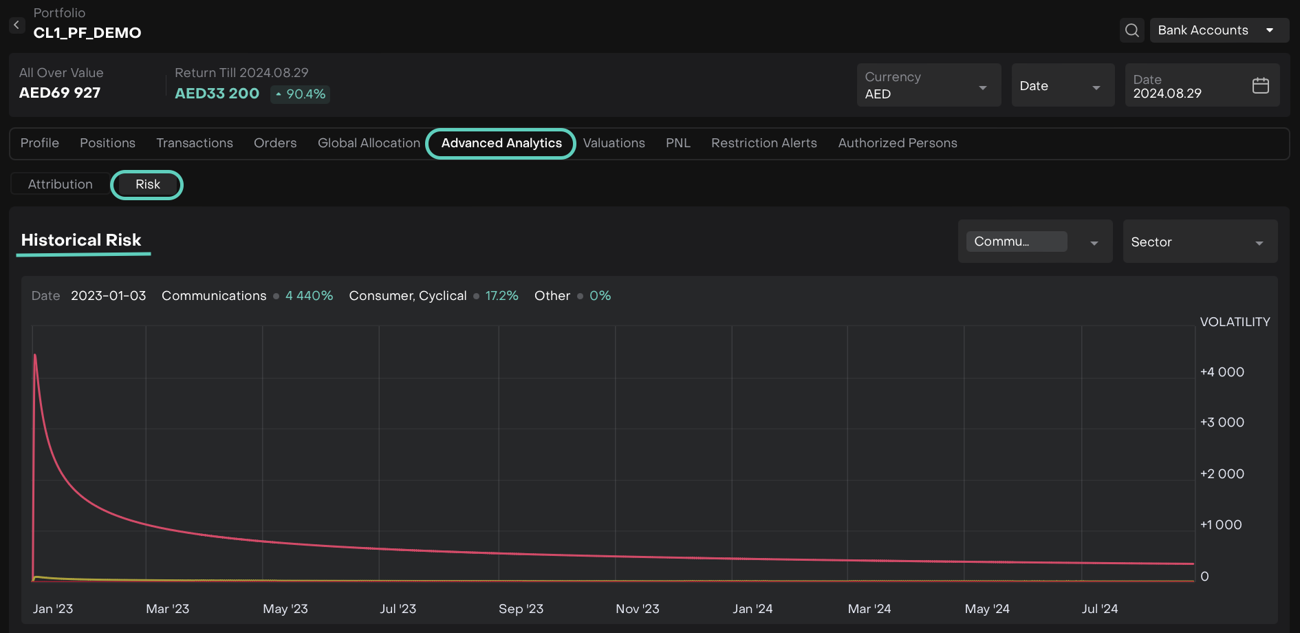
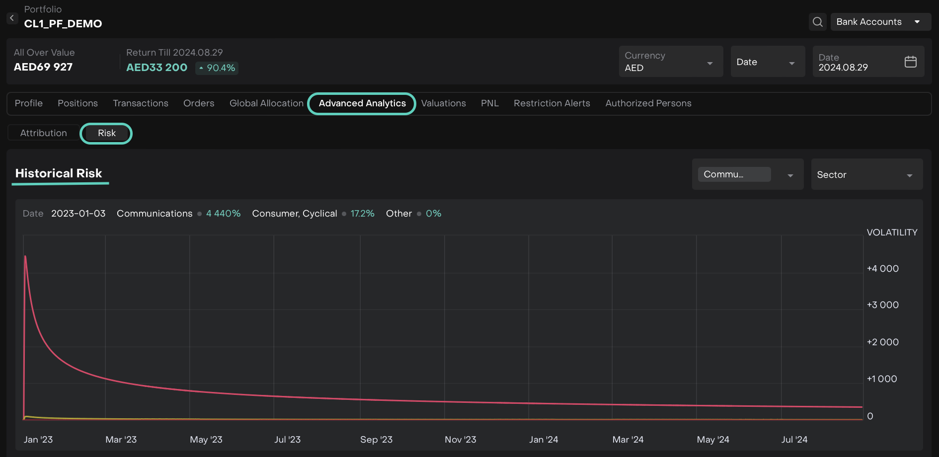
Graph Revamp for Risk Tab Widgets
For Role(s): Portfolio Manager
We’ve three widgets now with a revamped Risk tab graphs for Currency, Country and Sector.


Feature Benefits:
Enhanced Clarity
Improved User Experience
Focused Data Display
Auto-pre fill and Editable "External Name" for New Bank Accounts
For Role(s): Client Administrator, Back Office
When creating a new Bank Account, the "External Name" field will now be automatically filled with the value from the "Name" field. Users will still have the flexibility to edit the "External Name" after it is prefilled. This is available in both the Portfolio Workflow and the Bank Account creation process.

Feature Benefits:
Streamlined Data Entry
Customization Flexibility
Improved Data Accuracy
Seamless Integration
Validation for Duplicate Custodian Codes
For Role(s): Client Administrator, Back Office
We've improved the Custodian creation process. Now, if a Custodian with the same Code already exists, the system will prevent the creation of a duplicate.

Feature Benefits:
Prevents Duplicate Entries
Maintains Data Integrity
Streamlines Creation Process
Note: Currently, users with both Custodian Create and Counterparty Create permissions can create new Custodians.
Coupon and Dividend Data Load and Transaction Generation
For Role(s): All Users
We have enhanced the system's handling of coupon and dividend data to ensure accurate and timely income transaction generation. This update includes improved data loading processes and detailed transaction generation criteria.
Feature Benefits:
Accurate Data Handling
Efficient Processing
Timely Updates
This release note provides an overview of the latest updates and features introduced in Re:Luna - Version 4.7. For more details, please refer to the sections above or contact our support team for assistance. We hope you enjoy the new features and changes in this release.