Portfolio Dashboard & Widgets
AVAILABLE IN:
Introduction
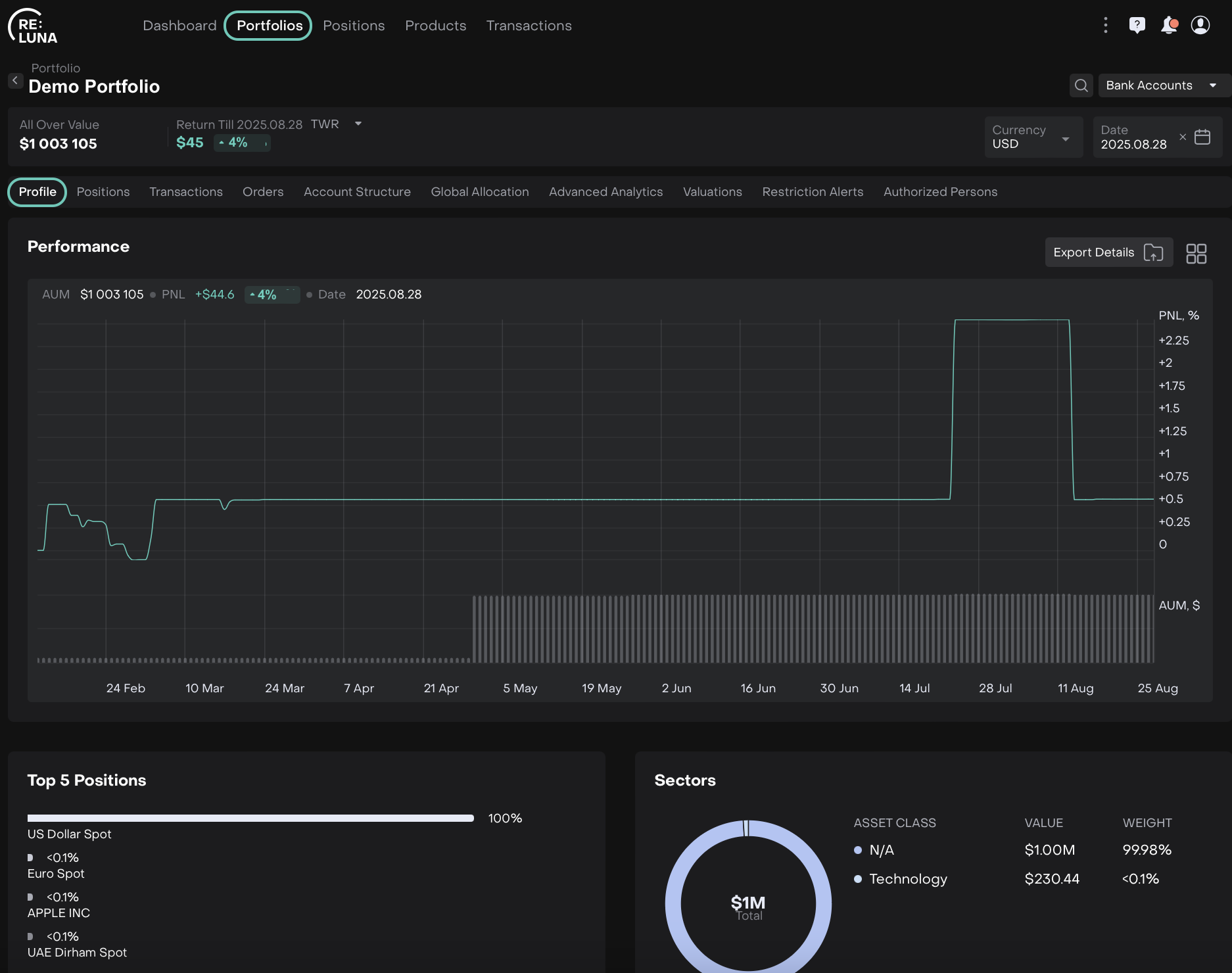
When you open the Profile tab of a portfolio, you’ll see Dashboard Widgets. These widgets give you quick insights into your portfolio and its performance. Each widget shows data based on different logic, depending on the portfolio you added to the platform.
Where to Find it
Go to: Portfolios > Select/Find your Portfolio > Profile tab.

How to Use Your Dashboard Widgets
View all widgets at a glance
Each widget displays a snapshot of your portfolio’s key information. You can quickly see performance, positions, sectors and more without navigating multiple tabs.
Understand the data flow
The information in each widget updates automatically based on your portfolio transactions, positions and settings. This ensures you always see the latest and most accurate data.
Customize your view
Click on
icon to choose which widgets to show or hide. A pop-up will appear where you can easily switch each widget On or Off and Apply/Cancel the changes.

Widgets on Profile Tab
This section lists all widgets available on your portfolio’s Profile tab and explains what each one shows.
Widget | What It Shows |
|---|---|
Portfolio Performance | Your portfolio’s gain or loss over time. |
Top 5 Positions | The five largest holdings in your portfolio by value. |
Sectors | Distribution of your portfolio across different industry sectors. |
Fixed Income Monitor | Overview of your fixed income investments. |
Coupon Payment | Details of upcoming or received coupon payments. |
Correlation | How your portfolio’s returns relate to a selected benchmark or index. |
Strategies | Investment strategies applied to your portfolio. |
Asset Class | Breakdown of your portfolio by asset class (Equities, Cash, SP, Fixed Income, etc.). |
Asset Class Performance | Performance metrics for each asset class in your portfolio. |
History | Historical view of your portfolio’s value and positions. |
Regions | Geographic allocation of your investments. |
Currencies | Currency exposure in your portfolio. |
Transactions Status Breakdown | Overview of transactions: Active Transactions, Missing Instrument, Error Transactions or Pending Transactions. |